About
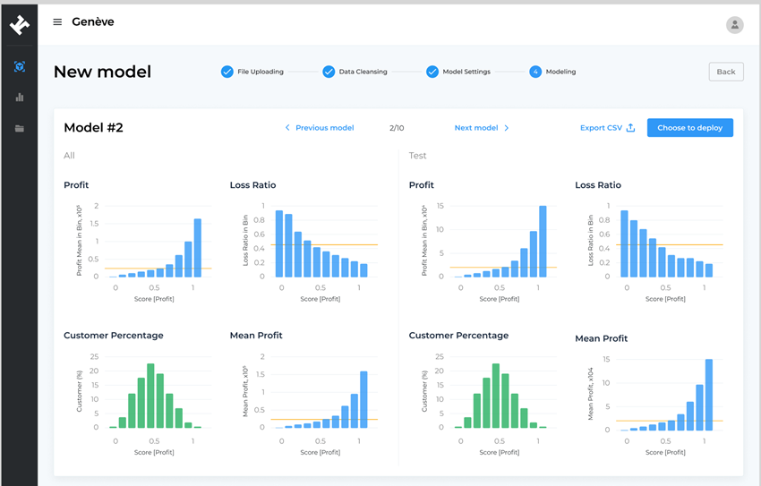
RiskVision Agent is designed as an intelligent assistant for insurers, enabling deeper evaluation of contract risks and providing independent second opinions on pricing strategies. It supports actuaries by validating existing methodologies and offering advanced simulations to reduce uncertainty in risk assessments.
At the core of RiskVision lies a purpose-built AI modelling framework that benchmarks traditional actuarial outputs against advanced machine learning simulations. This combination delivers both predictive strength and interpretability, ensuring actuaries can make informed, transparent, and defensible pricing decisions




